Trenitalia
Facebook Twitter Linkedin Youtube Instagram
Approfondimenti









Scarica in PDF

da Approfondimenti del 21 gennaio 2004

Le "Reggiane" delle FSE

di Antonio Aralla

Dopo un esercizio ultraquarantennale, giunge al crepuscolo dell'esercizio ferroviario la locomotiva Diesel Elettrica Marelli/Reggiane delle FSE Srl, costruita nel 1959 e derivata dai gruppi 341-342 delle Ferrovie dello Stato. Ultimo caposaldo di questa classe di locomotive, costretta a segnare il passo causa le incipienti esigenze che il nuovo trasporto di massa richiede.

1
1. Alle porte di Bari, una composizione di rimorchiate pilota Breda serie 500 è affidata alla BB 163 nella livrea di origine che la fa assomigliare alle D.341 FS, qui in partenza dalla stazione di Mungivacca. (Foto David Campione, 4 marzo 1991)

Cenni storici

In applicazione della Legge n. 1221 del 2 Agosto 1952 relativa al potenziamento delle Ferrovie in regime di concessione, le Ferrovie del Sud Est SpA di Roma, ordinavano alla Ercole Marelli e C. SpA, ed alle Reggiane Officine Meccaniche Italiane SpA n. 13 locomotive Diesel Elettriche della potenza installata di 825 CV. Tale ordinazione rientrava nel piano di ammodernamento della rete secondaria italiana che prevedeva l'integrale sostituzione, sulle linee non elettrificate della trazione a vapore con quella diesel.
La rete delle Ferrovie del Sud Est si sviluppa sotto il profilo planoaltimetrico su un percorso particolarmente accidentato, tale da richiedere all'epoca una macchina dotata della massima flessibilità di servizio, cui era una delle peculiari caratteristiche della locomotiva. Queste locomotive sarebbero state destinate a svolgere un servizio di linea promiscuo, e un servizio di manovra per lo smistamento di carri merci, rientrando in quella categoria che veniva definita dagli americani "all service".

2
2. Un merci di legname è appena giunto a Bari Sud Est con la BB 159 che ne ha curato il trasferimento dalla vicina stazione di Bari Centrale delle FS. (Foto David Campione, 10 novembre 1994)

L'equipaggiamento elettrico è stato progettato e costruito dalla Ercole Marelli e C. SpA, avvalendosi dell'esperienza già effettuata in questo campo dall'Alleata Tecnica Americana "Westingouse Electric Co". La parte veicolare è di progettazione e costruzione delle Reggiane Officine Meccaniche Italiane SpA di Reggio Emilia, mentre il motore diesel è stato costruito sempre dalle Reggiane su licenza della ditta MAN di Augsburg (Germania).
La locomotiva è a scartamento normale, di tipo bidirezionale, con due cabine di guida alle estremità ed un unico motore diesel, installato nel comparto macchine al centro del veicolo. Il rodiggio è del tipo Bo Bo ad aderenza totale, con due carrelli a due assi motori ciascuno. La potenza installata è di 825 CV con un "net input" per la trazione di 770 CV alla generatrice principale, da cui ne deriva una potenza resa ai cerchioni di oltre 620 CV.
Il tutto è del resto conforme a quanto esposto nell'articolo degli Ingg. P. Camposano e V. Brandani nel n. 11 (Novembre 1959), della rivista Ingegneria Ferroviaria a proposito delle locomotive Diesel gruppi 341 e 342 delle Ferrovie dello Stato. Il peso della locomotiva completa in ordine di marcia, a 2/3 di scorte e compresa la caldaia per il riscaldamento treno è di 52 tonnellate, a cui corrisponde un carico per asse di 13 tonnellate; limite di peso imposto dal cliente e nel quale i fornitori, grazie agli accorgimenti introdotti, hanno saputo contenere la macchina.

3
3. Le ultime luci di una calda giornata estiva illuminano le BB 157 e 159, che riposano nel deposito locomotive di Lecce delle Ferrovie del Sud Est dopo una giornata di servizio sulle linee salentine. (Foto David Campione, 26 luglio 2003)

Parte elettrica

L'equipaggiamento elettrico di trazione è del tipo classico a corrente continua con generatrice principale che alimenta quattro motori di trazione permanentemente collegati in parallelo.

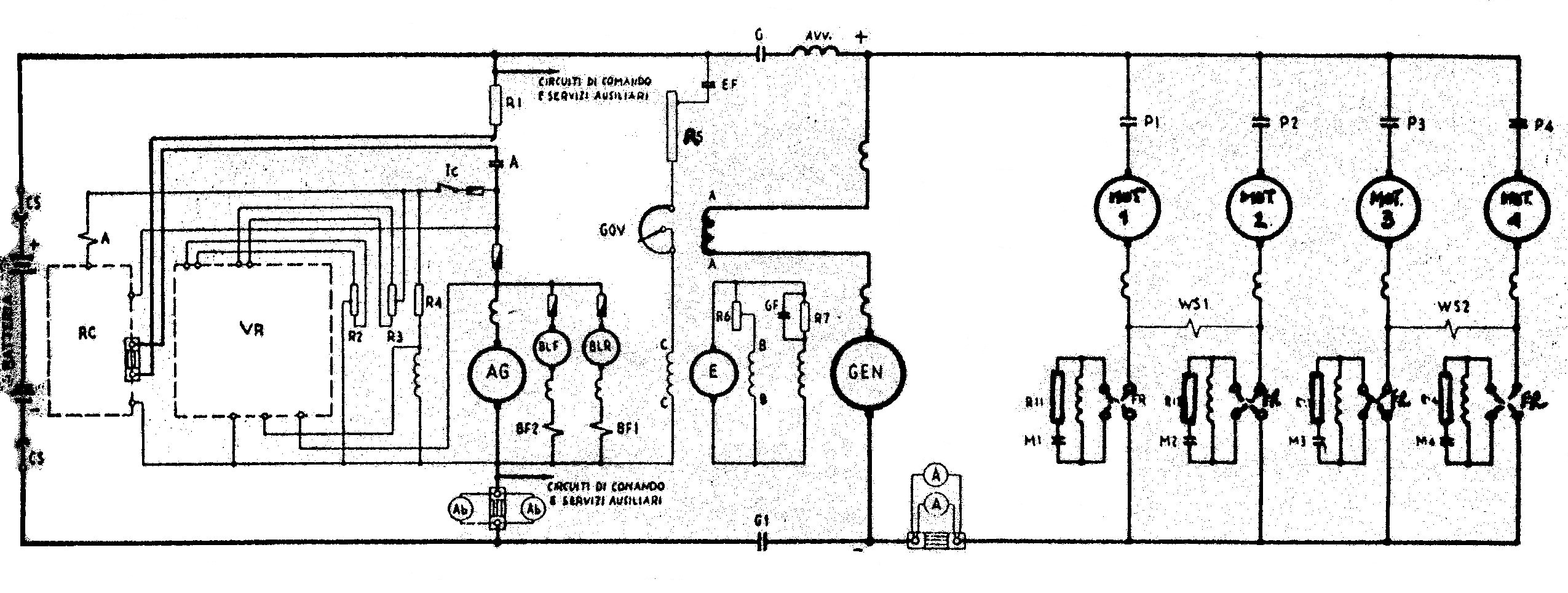
4
4. Lo schema elettrico di principio delle locomotive Marelli/ Reggiane

Per coprire tutto il campo delle prestazioni della locomotiva mantenendo la piena potenza ai cerchioni, viene effettuato un adeguato indebolimento di campo dei motori di trazione.
L'equipaggiamento elettrico ausiliario è pure a corrente continua alla tensione media di 72 Volt. La generatrice ausiliaria, che costituisce gruppo monoblocco con l'eccitatrice della generatrice principale, è dotata di apposito regolatore di tensione, alimenta la carica delle batterie, i ventilatori dei motori di trazione, i circuiti di comando, i servizi ausiliari del diesel (pompa prelubrificazione pompa nafta caldaietta preriscaldo), i servizi ausiliari ed i circuiti di illuminazione interna ed esterna della locomotiva.
Ma la vera chicca della locomotiva è data dal regolatore Woodward, installato sul motore diesel e comandato a mezzo coppia ingranaggi dall'albero del diesel stesso. L'asta del regolatore comanda mediante apposito leveraggio la pompa di iniezione della nafta.

5
5. Le FSE dispongono di un parco trazione decisamente eterogeneo e di cui le BB 151 - 163 rappresentano le locomotive più anziane attualmente in servizio. Nell'immagine ripresa nel deposito di Bari, la BB 157 in compagnia di una D.343 noleggiata dalle FS. (Foto David Campione, 1 agosto 1994)

Scopo fondamentale dell'apparecchiatura di comando e controllo in una locomotiva Diesel Elettrica è di regolare ad un valore costante, la potenza che il diesel eroga per ognuna delle velocità di funzionamento (nel ns. caso 8) attraverso i parametri elettrici della generatrice principale (tensione e corrente) agendo opportunamente sull'eccitazione di questa, in modo da variare con continuità i corrispondenti parametri meccanici (velocità e sforzo di trazione), per adattarsi costantemente alle esigenze imposte alla macchina, dal carico del treno e dalla pendenza in linea.

6
6. Impiego inusuale perla BB 159, in partenza da Lecce per Gagliano del Capo - Leuca, in testa ad un complesso  di automotrici in avaria. (Foto David Campione, 29 dicembre 2003)

Inoltre scopo dell'apparecchiatura è che il diesel non risenta di sovraccarichi accidentali dovuti a brusche variazioni del carico rimorchiato e che l'equipaggiamento elettrico sia nel suo complesso adeguatamente protetto.
Il sistema "Autoload" viene realizzato mediante la speciale eccitatrice a 6 poli che costituisce la parte fondamentale del sistema stesso, ed il regolatore elettro idraulico Woodward PG, che oltre alla sopracitata funzione di regolare la velocità del motore diesel, ha incorporato un reostato "load-control" mediante il quale è appunto consentito di regolare secondo il valore del carico richiesto, la corrente in uno dei tre avvolgimenti di campo della eccitatrice e conseguentemente il carico del motore diesel.

7
7. Dieci anni fa erano ancora anni d'oro per il gruppo: tutte le macchine erano in servizio e dividevano il turno con le altre diesel. Nella foto la BB 155 e 163, seguite dalle D.343.1001 e 1005 noleggiate da FS. (Foto David Campione, 28 dicembre 1993)

L'esercizio oggi

Dopo anni di gloriosa attività e milioni di chilometri percorsi in testa a convogli passeggeri e merci, sull'estesa rete delle FSE, si avvia verso la conclusione la decennale attività di queste macchine. Il gruppo, che inizialmente contava 13 unità, oggi è ridotto a 5 esemplari per la mancanza di pezzi di ricambio (reperiti attraverso la cannibalizzazione delle macchine accantonate nella stazione di Conversano o nel deposito di Bari Sud Est).
Ad oggi nell'area di Lecce queste locomotive svolgono due coppie di treni viaggiatori al giorno e un treno merci all'occorrenza, la mattina o nel pomeriggio. Riguardo i treni viaggiatori, queste macchine vengono impiegate sulla Lecce - Gagliano Via Zollino e sulla Lecce - Manduria come turno mezzi attuale delle sezione di Lecce; sul territorio barese, invece, non vengono quasi più utilizzate, tranne all'occorrenza per treni merci o recupero mezzi di trazione in avaria.

8
8. Esteriormente si presenta ancora in discrete condizioni la BB 163, accantonata nel deposito locomotive di Bari e disponibile per essere canniballizata, per la "sopravvivenza" di altre macchine dello stesso gruppo. In secondo piano la BB 160. (Foto David Campione, 30 luglio 2003)

Conclusioni

La trazione diesel elettrica, caratterizzata sino alle soglie del 2000 dai sistemi a relè, la cui praticità dintervento ha consentito al personale di macchina di operare ottimizzando le proprie competenze (ricerca ed eliminazione avaria), ha lasciato ormai il passo alle nuove logiche di telecomando della trazione attraverso il sistema WTB (Wire Train Bus) e TCN (Train Communication Network) che ne hanno modificato il ruolo, limitandolo a quello di verifica e controllo della scheda treno.
Anche nella sezione leccese delle Ferrovie del Sud Est è partita la sfida al nuovo mercato del trasporto ferroviario, e a farne le spese sono proprio le locomotive Marelli/Reggiane, pronte ad essere sostituite nel servizio viaggiatori dai nuovi binati tipo Fiat 1400 revamping, concepiti presso Alitransport di Marmirolo (Mantova).

La somiglianza con il gruppo D.341 e D.342 FS è evidente in questa vista laterale della BB 162, in deposito a Bari. (Foto David Campione, 23 giugno 1995)
Antonio Aralla - 21 gennaio 2004

👉 Iscriviti alla newsletter quotidiana gratuita di FERROVIE.IT per ricevere tutte le mattine le ultime notizie.

👉 Unisciti al nostro canale WhatsApp per aggiornamenti in tempo reale.

👉 Condividi: 

Il Treno dei Mercatini di Natale per Trento